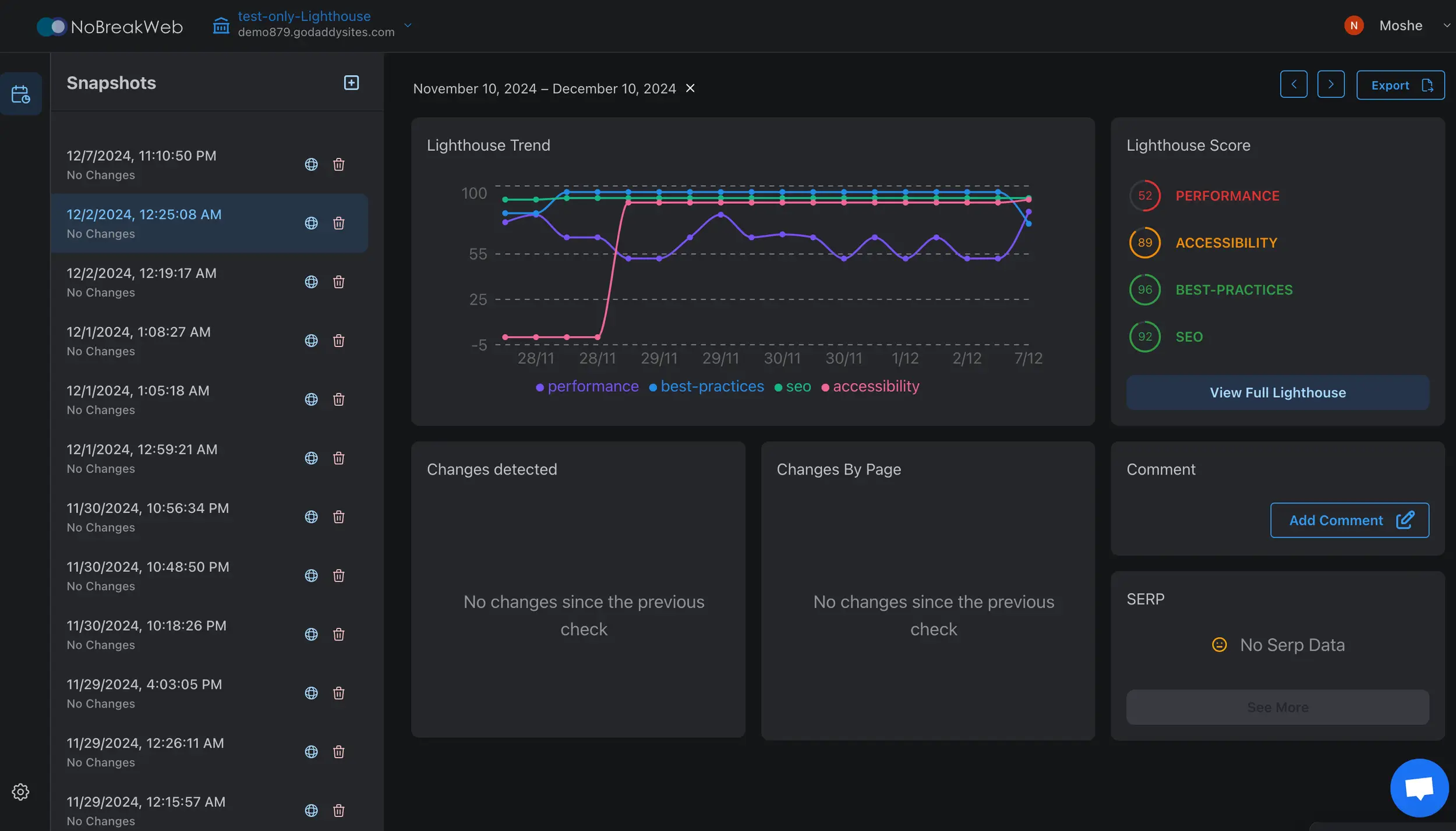
Stay ahead with automated daily Lighthouse performance reports.
Get actionable performance, SEO, and accessibility data every day
Add your site and let us handle the rest
Receive clear, professional-grade reports
© 2024 NOBREAKWEB.
support@nobreakweb.com



